IAC 및 배포 자동화 구성
Automate Deployment and leverage infrastructure-as-code tools. Changes to infrastructure are automated for customer implementation • Tools like AWS CloudFormation, the AWS CLI, or other scripting tools were used for automation. • Changes to the production environment were not done using the AWS Management Console. Please provide the following as evidence: • Written description of deployment automation and an example template (e.g., CloudFormation templates, architecture diagram for CI/CD pipeline) met the criteria defined above.
**배포 자동화 및 코드형 인프라(Infrastructure-as-Code) 도구 활용** 고객 구현을 위한 인프라 변경 사항이 자동화되어 있습니다. • AWS CloudFormation, AWS CLI 또는 기타 스크립팅 도구와 같은 자동화 도구가 사용되었습니다. • 운영 환경(production environment)에 대한 변경 사항은 AWS 관리 콘솔(AWS Management Console)을 사용하여 수행되지 않았습니다. **다음 사항을 증빙 자료로 제공해 주시기 바랍니다:** • 배포 자동화에 대한 서면 설명과 위에서 정의된 기준을 충족하는 예제 템플릿(예: CloudFormation 템플릿, CI/CD 파이프라인 아키텍처 다이어그램)
**배포 자동화 및 코드형 인프라(Infrastructure-as-Code) 도구 활용** 고객 구현을 위한 인프라 변경 사항이 자동화되어 있습니다. • AWS CloudFormation, AWS CLI 또는 기타 스크립팅 도구와 같은 자동화 도구가 사용되었습니다. • 운영 환경(production environment)에 대한 변경 사항은 AWS 관리 콘솔(AWS Management Console)을 사용하여 수행되지 않았습니다. **다음 사항을 증빙 자료로 제공해 주시기 바랍니다:** • 배포 자동화에 대한 서면 설명과 위에서 정의된 기준을 충족하는 예제 템플릿(예: CloudFormation 템플릿, CI/CD 파이프라인 아키텍처 다이어그램)
This engagement focused on migrating existing static content to S3 and CloudFront. Infrastructure setup used AWS Management Console for initial configuration during the three-phase migration process, prioritizing rapid deployment to meet promotional campaign deadlines. The simplicity of the serverless architecture (S3 buckets, CloudFront distribution, Lambda functions for image processing) and migration-focused nature of the project did not require comprehensive Infrastructure-as-Code implementation. AWS DataSync automated content transfer, but infrastructure provisioning was performed manually through the console. --- Our infrastructure automation framework uses AWS CDK with TypeScript as the primary Infrastructure-as-Code tool. All infrastructure changes are managed through code repositories with version control, eliminating manual AWS Management Console modifications for production environments. Infrastructure updates flow through automated deployment pipelines with validation before production deployment. Implementation Example - Kotech Market Technology Transfer Platform: Deployed complete microservices infrastructure using AWS CDK stacks managing ECS cluster configurations, task definitions for each microservice (technology search, matching engine, document processing, notification service), RDS database instances, S3 data lake buckets, API Gateway configurations, AWS Cloud Map service discovery, security groups, IAM roles, and VPC networking. CDK stacks defined all infrastructure components programmatically, ensuring consistent and repeatable deployments across environments. Container images are built through AWS CodeBuild and stored in Amazon ECR, with ECS task definitions and services managed through CDK code. Infrastructure changes require code review and CDK synthesis validation before deployment, with CloudFormation change sets generated to preview modifications before applying to production. All production infrastructure modifications occur through CDK deployments, completely eliminating manual console changes. IaC Documentation: https://wishket-team.notion.site/iac-guide --- This engagement focused on rapid deployment of AI/ML pipeline components to address urgent performance bottlenecks. Infrastructure was provisioned through AWS Management Console to enable quick iteration and optimization during the development phase. The AI-centric nature of the project prioritized model performance tuning and pipeline optimization over infrastructure automation, with resources manually configured to support frequent experimentation with Lambda configurations, GPU instance types, and ElastiCache settings. --- This engagement used Amazon Lightsail's web console for infrastructure provisioning, which provides a simplified deployment interface without Infrastructure-as-Code tooling. Lightsail's design philosophy prioritizes ease-of-use through point-and-click configuration rather than programmatic infrastructure management, making it accessible to non-technical editorial teams. The WordPress instance, managed database, load balancer, and CDN distribution were provisioned and managed through Lightsail's intuitive console interface.
이번 프로젝트는 기존 정적 콘텐츠를 S3와 CloudFront로 마이그레이션하는 데 중점을 두었습니다. 인프라 구축은 3단계 마이그레이션 프로세스 동안 초기 구성을 위해 AWS Management Console을 사용했으며, 프로모션 캠페인 마감일을 맞추기 위한 신속한 배포를 우선시했습니다. 서버리스 아키텍처(S3 버킷, CloudFront 배포, 이미지 처리용 Lambda 함수)의 단순성과 마이그레이션 중심의 프로젝트 특성상 포괄적인 코드형 인프라(Infrastructure-as-Code, IaC) 구현이 필요하지 않았습니다. AWS DataSync가 콘텐츠 전송을 자동화했지만, 인프라 프로비저닝은 콘솔을 통해 수동으로 수행되었습니다. --- 저희 인프라 자동화 프레임워크는 TypeScript와 함께 AWS CDK를 주요 코드형 인프라(Infrastructure-as-Code) 도구로 사용합니다. 모든 인프라 변경사항은 버전 제어가 적용된 코드 리포지토리를 통해 관리되며, 프로덕션 환경에서 수동 AWS Management Console 수정을 완전히 배제합니다. 인프라 업데이트는 프로덕션 배포 전 검증을 거치는 자동화된 배포 파이프라인을 통해 진행됩니다. 구현 사례 - 코테크 마켓 기술이전 플랫폼: AWS CDK 스택을 사용하여 완전한 마이크로서비스 인프라를 배포했습니다. ECS 클러스터 구성, 각 마이크로서비스별 태스크 정의(기술 검색, 매칭 엔진, 문서 처리, 알림 서비스), RDS 데이터베이스 인스턴스, S3 데이터 레이크 버킷, API Gateway 구성, AWS Cloud Map 서비스 디스커버리, 보안 그룹, IAM 역할, VPC 네트워킹을 관리했습니다. CDK 스택은 모든 인프라 구성 요소를 프로그래밍 방식으로 정의하여 환경 간 일관되고 반복 가능한 배포를 보장합니다. 컨테이너 이미지는 AWS CodeBuild를 통해 빌드되어 Amazon ECR에 저장되며, ECS 태스크 정의와 서비스는 CDK 코드를 통해 관리됩니다. 인프라 변경은 배포 전 코드 리뷰와 CDK 합성(synthesis) 검증이 필요하며, CloudFormation 변경 세트를 생성하여 프로덕션 적용 전 수정사항을 미리 확인할 수 있습니다. 모든 프로덕션 인프라 수정은 CDK 배포를 통해 이루어져 수동 콘솔 변경을 완전히 배제합니다. IaC 문서: https://wishket-team.notion.site/iac-guide --- 이번 프로젝트는 긴급한 성능 병목 현상을 해결하기 위해 AI/ML 파이프라인 구성 요소의 신속한 배포에 중점을 두었습니다. 개발 단계에서 빠른 반복과 최적화를 가능하게 하기 위해 AWS Management Console을 통해 인프라를 프로비저닝했습니다. AI 중심의 프로젝트 특성상 인프라 자동화보다는 모델 성능 튜닝과 파이프라인 최적화를 우선시했으며, Lambda 구성, GPU 인스턴스 유형, ElastiCache 설정에 대한 빈번한 실험을 지원하기 위해 리소스를 수동으로 구성했습니다. --- 이번 프로젝트는 Amazon Lightsail의 웹 콘솔을 인프라 프로비저닝에 사용했는데, 이는 코드형 인프라 도구 없이 간소화된 배포 인터페이스를 제공합니다. Lightsail의 설계 철학은 프로그래밍 방식의 인프라 관리보다는 포인트 앤 클릭 구성을 통한 사용 편의성을 우선시하여, 비기술직 편집팀도 접근할 수 있도록 합니다. WordPress 인스턴스, 관리형 데이터베이스, 로드 밸런서, CDN 배포는 Lightsail의 직관적인 콘솔 인터페이스를 통해 프로비저닝되고 관리되었습니cda.
이번 프로젝트는 기존 정적 콘텐츠를 S3와 CloudFront로 마이그레이션하는 데 중점을 두었습니다. 인프라 구축은 3단계 마이그레이션 프로세스 동안 초기 구성을 위해 AWS Management Console을 사용했으며, 프로모션 캠페인 마감일을 맞추기 위한 신속한 배포를 우선시했습니다. 서버리스 아키텍처(S3 버킷, CloudFront 배포, 이미지 처리용 Lambda 함수)의 단순성과 마이그레이션 중심의 프로젝트 특성상 포괄적인 코드형 인프라(Infrastructure-as-Code, IaC) 구현이 필요하지 않았습니다. AWS DataSync가 콘텐츠 전송을 자동화했지만, 인프라 프로비저닝은 콘솔을 통해 수동으로 수행되었습니다. --- 저희 인프라 자동화 프레임워크는 TypeScript와 함께 AWS CDK를 주요 코드형 인프라(Infrastructure-as-Code) 도구로 사용합니다. 모든 인프라 변경사항은 버전 제어가 적용된 코드 리포지토리를 통해 관리되며, 프로덕션 환경에서 수동 AWS Management Console 수정을 완전히 배제합니다. 인프라 업데이트는 프로덕션 배포 전 검증을 거치는 자동화된 배포 파이프라인을 통해 진행됩니다. 구현 사례 - 코테크 마켓 기술이전 플랫폼: AWS CDK 스택을 사용하여 완전한 마이크로서비스 인프라를 배포했습니다. ECS 클러스터 구성, 각 마이크로서비스별 태스크 정의(기술 검색, 매칭 엔진, 문서 처리, 알림 서비스), RDS 데이터베이스 인스턴스, S3 데이터 레이크 버킷, API Gateway 구성, AWS Cloud Map 서비스 디스커버리, 보안 그룹, IAM 역할, VPC 네트워킹을 관리했습니다. CDK 스택은 모든 인프라 구성 요소를 프로그래밍 방식으로 정의하여 환경 간 일관되고 반복 가능한 배포를 보장합니다. 컨테이너 이미지는 AWS CodeBuild를 통해 빌드되어 Amazon ECR에 저장되며, ECS 태스크 정의와 서비스는 CDK 코드를 통해 관리됩니다. 인프라 변경은 배포 전 코드 리뷰와 CDK 합성(synthesis) 검증이 필요하며, CloudFormation 변경 세트를 생성하여 프로덕션 적용 전 수정사항을 미리 확인할 수 있습니다. 모든 프로덕션 인프라 수정은 CDK 배포를 통해 이루어져 수동 콘솔 변경을 완전히 배제합니다. IaC 문서: https://wishket-team.notion.site/iac-guide --- 이번 프로젝트는 긴급한 성능 병목 현상을 해결하기 위해 AI/ML 파이프라인 구성 요소의 신속한 배포에 중점을 두었습니다. 개발 단계에서 빠른 반복과 최적화를 가능하게 하기 위해 AWS Management Console을 통해 인프라를 프로비저닝했습니다. AI 중심의 프로젝트 특성상 인프라 자동화보다는 모델 성능 튜닝과 파이프라인 최적화를 우선시했으며, Lambda 구성, GPU 인스턴스 유형, ElastiCache 설정에 대한 빈번한 실험을 지원하기 위해 리소스를 수동으로 구성했습니다. --- 이번 프로젝트는 Amazon Lightsail의 웹 콘솔을 인프라 프로비저닝에 사용했는데, 이는 코드형 인프라 도구 없이 간소화된 배포 인터페이스를 제공합니다. Lightsail의 설계 철학은 프로그래밍 방식의 인프라 관리보다는 포인트 앤 클릭 구성을 통한 사용 편의성을 우선시하여, 비기술직 편집팀도 접근할 수 있도록 합니다. WordPress 인스턴스, 관리형 데이터베이스, 로드 밸런서, CDN 배포는 Lightsail의 직관적인 콘솔 인터페이스를 통해 프로비저닝되고 관리되었습니cda.
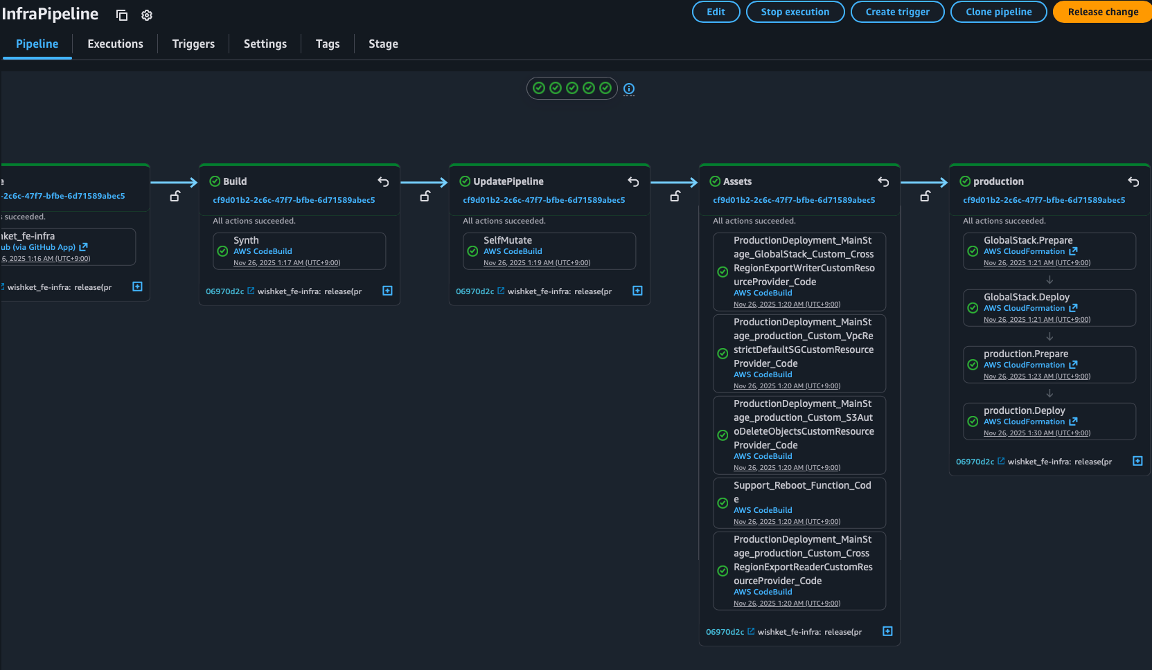
승빈: IaC 가이드에 코드 예시가 포함되어있고, 다이어그램 등은 모두 AWS CDK Pipelines 처럼 AWS 에서 제공되는 L3 서비스를 이용했음. CDK Pipeline 이미지 추가 ### CDK Pipeline 증빙 AWS CodePipeline을 통한 CDK 배포 자동화 파이프라인입니다.  **파이프라인 단계:** - **Build** → Synth (CDK synthesis via CodeBuild) - **UpdatePipeline** → SelfMutate (파이프라인 자체 업데이트) - **Assets** → CloudFormation 에셋 배포 (Custom Resources, Lambda 등) - **Production** → GlobalStack 및 production 스택 배포 (CloudFormation) 모든 인프라 변경은 Git 커밋을 통해 트리거되며, 수동 콘솔 작업 없이 자동화된 파이프라인을 통해 배포됩니다.
등록된 자료가 없습니다.
등록된 자료가 없습니다.
등록된 자료가 없습니다.